一、前言
沖裁是沖壓工藝中重要工序,沖壓工藝是重要的壓力加工方法之一。在沖壓加工過程中,由于工藝上的需要不得不留下尺寸不同、形狀各異的廢料和剪切余料,使板材的利用率降低,造成浪費,影響了沖壓工藝的經濟性。因此,要針對沖壓生產中存在的有關問題,開展少無廢料排樣沖裁技術的研究,采取相應的措施,努力開發節約板材的途徑,充分挖掘材料的潛力,具有特殊的實際意義。
二、運用和合理論實現少無廢料排樣沖裁
在滿足沖壓零件設計技術要求和零件對材質纖維方向無硬性規定的前提下,除了應遵循一般的板料排樣原則外(如為了減少條料的端頭廢料損失,剪裁窄條料時,應沿板的順長方向進行;零件盡量排成寬條料,減少剪裁次數和沖壓時的送料進距;盡量采用側壓板送料,盡量不用定距刀送料,可以減少搭邊和條料寬度),應盡量采用少廢料、無廢料排樣沖裁技術。
“和合幾何”——少無廢料排樣理論,它是討論這樣一種平面圖形,即每一個能和其全同形無縫隙地拼合起來——“和合圖形”。在沖壓工藝過程中,運用“和合幾何”理論,在基本和合圖形的基礎上,經過純平移(或旋轉)、純對稱滑移、平移加旋轉、平移加對稱滑移、旋轉加對稱滑移、平移加旋轉對稱滑移等步驟,就可實現少無廢料排樣沖裁。

圖1和合圖形純平移
構成和合圖形輪廓的任意圖形是指聯結兩點之間任意形狀的線,但曲線描述時不能轉成圈子或后退。作為少無廢料排樣的沖裁件,和合圖形必須至少有一條與條料或卷料邊緣重合的直線。圖1是少廢料排樣沖裁的例子。圖2表示的是基本和合圖形經過平移加旋轉后,實現的無廢料排樣沖裁。

圖2和合圖形平移加旋轉
少無廢料排樣沖裁較常規排樣沖裁技術存在許多優勢。但在應用少無廢料排樣沖裁技術時,條料和卷料寬度公差大多直接影響工件精度;在條料的所謂“匯合點”(即三個或更多工件相交的一點),可能出現毛刺;常因單邊沖裁,造成壓力中心偏移,影響模具的使用壽命;有時也會增加模具的制造困難。因此,應該綜合地權衡少無廢料排樣沖裁技術的利弊,而不是盲目地應用。
三、更改零件外形實現少無廢料排樣沖裁
一般情況下,產品設計師根據使用要求設計零件和工藝師根據零件產品圖編制工藝,這是順理成章。但是,有時材料就會通過設計師們的手送入廢料箱,造成浪費。因此,在對零件進行沖壓工藝分析、選擇工藝方案時,適當地更改零件外形,使得經更改外形后的零件能成為和合圖形,零件與零件之間以及零件與毛坯之間毫無間隙地拼合,就可實現少無廢料排樣沖裁,這樣不僅能夠提高材料利用率(高達100%),還能提高生產效率,減少沖模的加工難度,有助于產品質量的改善。如圖3所示的沖壓零件,在使用過程中起作用的主要是有關孔的尺寸要素(孔徑和孔位),至于孔以外的金屬只是起連接作用和增加強度,即零件的外形尺寸對零件的功能沒有顯著影響,這就為產品設計師與工藝師的合作提供了條件。

圖3更改零件外形,實現少無廢料排樣沖裁
#p#分頁標題#e#如果沖裁件的外形不是完整的和合圖形,則可以增加“補合”把它拼湊成和合圖形。不同的補合將得到不同的和合圖形。補合實際上是廢料,因而帶補合的排樣是少廢料排樣。若將產品稍加修改,使之成為完整的和合圖形,雖然這樣做沒有減少單件耗料,但模具結構大為簡化(圖4)。

圖4補合或更改零件外形,實現少無廢料排樣沖裁
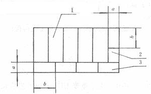
四、大小零件套裁實現少無廢料排樣沖裁
在實際生產中,因受板材規格的限制,一些零件在沖裁排樣中產生很大的廢料,造成浪廢。在規模較大的沖壓生產中,可以將兩種或多種材料各項指標相近、產量協調的零件的毛坯在同一塊板材上排樣沖裁,從而減少、甚至消除沖裁廢料,降低材料消耗(圖5)。

圖5大小零件套裁
1.零件A2.零件B3.零件C
對于產量不能相協調的零件,若有條件也可采用套裁,產量不足部分的零件仍采用常規排樣,同樣可以一定程度提高材料的利用率。
利用較大零件沖裁得到的邊角廢料,生產較小零件而實施的大小零件混合套裁是沖壓生產中開發利廢、節約挖潛、提高經濟效益的重要內容。這種方法直觀、容易實現,且經濟效果明顯。但它要求大小零件各項指標(料厚、性能、表面狀態)相近,因此受到限制。事實上,大多數小型沖壓件料厚適當增大是不影響其使用性能的,可以利用料厚稍大的零件的廢料生產;還有一些沖壓件可以減薄后利用材料力學性能指標較高的零件的廢料生產,從而在強度上得到彌補;對于減薄能夠利廢生產的零件,還可采取增加壓筋、翻邊、表面熱處理強化等工藝手段或疊加使用來增加其強度、剛度,以滿足產品的使用要求。

圖6大小零件混合套裁實例(一)
圖6是利用沖裁兩個硅鋼片的廢料,得到兩個細條制件,大小零件套裁后實現的無廢料生產的例子;圖7所示工藝方法,經三工步后可以得到大小不同的三種零件。

圖7大小零件混合套裁實例(二)
實現混合套裁的條件主要取決于零件的形狀。因此,設計師在考慮一些較大的沖壓件的工藝孔、減重孔時,有必要結合一些小型沖壓件的外形尺寸來設計,為實現混合套裁創造條件。
五、實現少無廢料沖裁的其它工藝方法
圖8所示的沖裁彎邊模,將凹模口在進料一邊倒角,沖裁同時折彎;在下次沖裁時,彎邊起擋料作用,這樣可以節省制造一套彎曲模的費用;因不須留搭邊,可以實現少無廢料排樣沖裁,提高生產效率。

圖8沖裁—彎邊模
1.凸模2.固定卸料板3.毛坯4.凹模
圖9是文獻[2]給出的合理利用板材公差,實現少無廢料沖裁的例子。圖中所示的沖裁排樣圖在理論上是不容許的,但卻作為正式的工藝文件指導生產,經長期實踐,并未出現尺寸不足的廢次品。這是因為工藝師憑經驗在工藝設計和修改中合理地利用了板材長寬尺寸公差。按有關標準規定,板材長度和寬度尺寸公差的上偏差為正值,下偏差為零,具有可利用的余地。因此,根據板材供給的歷史情況和零件毛坯尺寸精度的要求在工藝設計時可以考慮適當利用板材的公差,大大地提高了板材利用率。 #p#分頁標題#e#

圖9合理利用板材公差實例
在生產過程中如果偶然出現正偏差過小的情況,可將尺寸不足部分均勻地分配到排樣中的各種坯料中沖裁,以保證零件毛坯尺寸的精度要求。
利用板材公差特別適宜于符合下列條件的零件的沖裁:(1)毛坯尺寸允許負偏差;(2)板材規格尺寸偏差為零時,排樣中各坯料能夠獲得最小極限尺寸。對于沖裁毛坯尺寸有特殊要求的零件,利用板材公差時要慎重,應對來料有充分把握;還有這種工藝方法對模具的制造精度要求高,從而增加模具的制造費用。
此外,板料的規格也影響材料的利用率。在大批量生產大型沖壓件時,應盡量訂制尺寸與毛料成倍數關系的特種板材;而在大批量生產小型沖壓件時,應盡量選用冷軋帶代替板材。
各種新型切割技術的進步,如激光切割、電火花線切割和高壓水切割(磨料噴射水切割),使得有可能采用較小縫隙,實現少無廢料排樣沖裁,并能提高制件的質量。應用計算機輔助設計與制造(CAD/CAM),可以真正實現少無廢料沖裁。
六、結論
在沖壓生產過程中,只要正確運用“和合理論”,通過補合、更改零件外形、合理利用板材公差、實施大小零件套裁、應用新型切割技術,就能進一步拓展節約板材的途徑,實現少無廢料排樣沖裁。
相關文章
- 2021-09-08BIM技術叢書Revit軟件應用系列Autodesk Revit族詳解 [
- 2021-09-08全國專業技術人員計算機應用能力考試用書 AutoCAD2004
- 2021-09-08EXCEL在工作中的應用 制表、數據處理及宏應用PDF下載
- 2021-08-30從零開始AutoCAD 2014中文版機械制圖基礎培訓教程 [李
- 2021-08-30從零開始AutoCAD 2014中文版建筑制圖基礎培訓教程 [朱
- 2021-08-30電氣CAD實例教程AutoCAD 2010中文版 [左昉 等編著] 20
- 2021-08-30電影風暴2:Maya影像實拍與三維合成攻略PDF下載
- 2021-08-30高等院校藝術設計案例教程中文版AutoCAD 建筑設計案例
- 2021-08-29環境藝術制圖AutoCAD [徐幼光 編著] 2013年PDF下載
- 2021-08-29機械AutoCAD 項目教程 第3版 [繆希偉 主編] 2012年PDF